技术文章/ article

您的位置:首页  -  技术文章  -  碳排放管理逼近,企业如何应对?云综能全域碳盘查解决方案助您轻松过关

碳排放管理逼近,企业如何应对?云综能全域碳盘查解决方案助您轻松过关

更新时间:2025-09-19      浏览次数:246


剧烈气候引发国际忧思,

双碳政策未来能管方向

图片

地球是人类共同的家园,随着人类进入工业时代,人类的生产与生活造成了巨量的温室气体排放,尤以含碳类气体的排放造成了地球温度剧增,严重影响到地球的生态环境并引发人类生存危机。


图片


面对刻不容缓的环境问题,各国际组织牵头制定了双碳政策,即碳达峰与碳中和。


碳达峰:在2030年前碳达峰,碳排放量达到峰值;

碳中和:在2060年前碳中和,通过改善碳排源头或者回收已排放量实现碳排放量不再增长。


图片






适配中国大陆GBT32150标准的

碳盘查解决方案

图片


中国大陆政府在制定了一系列工业行业的排放量计算规则后,开始逐步建立碳市场,云综能在此趋势下开发了适配中国大陆GBT32150标准的碳盘查解决方案


大陆工业企业在计算公司年度碳排放量时,若是采用手动编辑方式,一来易出现人工误差,二来历史数据难以查询核对。


云综能已开发碳盘查功能,可在线录入企业信息,排放源,排放设施,活动数据等关键配置数据,排放因子云综能已经按照国家发布的政策录入在系统中,无需另外花费在市场上进行测试。

图片


在录入好前置数据后,通过数据质量测试后,即可在云综能上生成合乎规则的数据质量控制报告

图片


同时可在云综能系统上生成合乎规则的碳排报告,并提供报告导出功能,方便客户将报告提交到相应监管部门进行碳排放量的审核。

图片


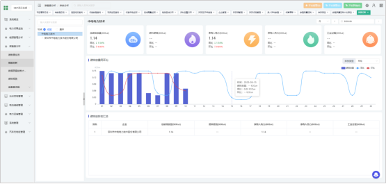
除了文件明令规定的碳排放量报告外,云综能还提供多样化的可视化数据样式,提供棒图、折线图、排名等在内的直观数据展示内容,帮助客户有针对性的梳理不同排放途径和排放日期下的排放量变化,定位问题从源头控制碳排放量

图片



适配两种国际标准的

碳盘查解决方案

图片

云综能作为国际化能源管理解决方案提供商,对于企业所在地位于海外,适用碳盘查标准为ISO:14064或者GHG protocol的客户也提供了基于该两种国际标准的碳盘查解决方案。


ISO:14064及GHG protocol两种标准适用地区,碳盘查因子需客户自行购入,故国际标准碳盘查解决方案中,碳盘查因子需客户手动录入。

图片


云综能国际标准碳盘查解决方案也支持生成及导出合乎标准的碳盘查报告

图片


云综能国际标准碳盘查解决方案支持棒图、饼图等多效果的碳排放数据展示,帮助客户快速定位高排放渠道,从而定点实施减排计划,控制企业整体碳排放量。

图片


云综能国际标准碳盘查解决方案展示详细的碳排放量计算清单,支持企业碳资产精细化管理。

图片


面对全球对碳排放关注度的日渐增强,全球各区域企业及组织都亟待优质的线上解决方案,云综能开发的基于GBT32150,ISO:14064及GHG protocol等不同标准的碳盘查解决方案可满足各地区企业的碳管理要求,云综能期待与各位客户共建低碳社会!



版权所有©2025 深圳市中电电力技术股份有限公司 All Rights Reserved   备案号:粤ICP备11095913号   sitemap.xml   技术支持:仪表网   管理登陆

TEL:18126283820

扫码添加微信